- 51Aspx源码必读.txt[1KB]
- AppService.cs[1KB]
- Program.cs[1KB]
- SAEA.WebRedisManager.csproj[12KB]
- from.jpg[11KB]
- LICENSE[1KB]
- SAEA.WebRedisManager.sln[1KB]
- 最新Asp.Net源码下载.url[123B]
源码介绍
源码参数
一、源码描述
.NET6的Redis服务的Web管理应用
环境:VS2022 Redis
二、功能介绍
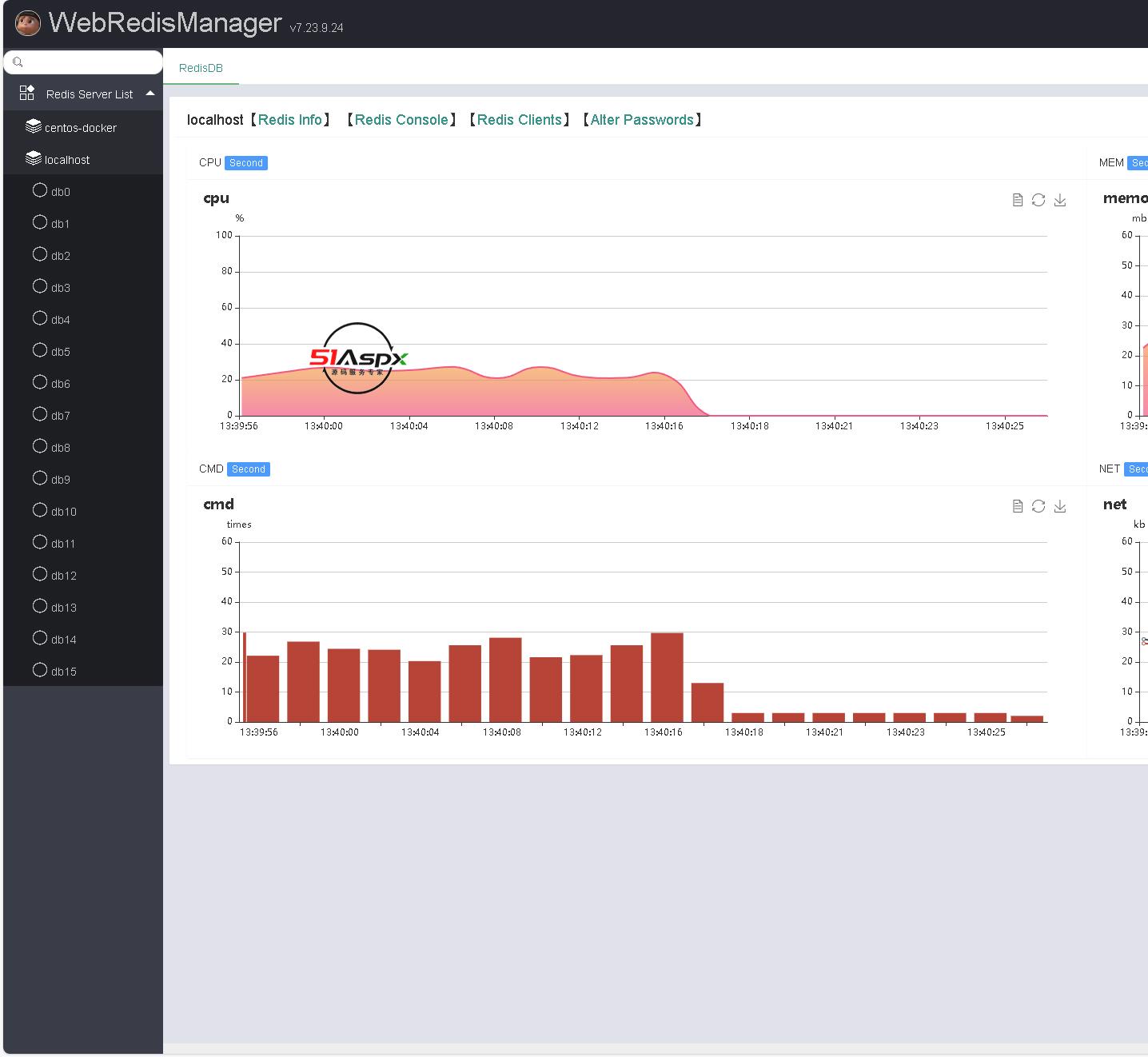
Web Redis Manager是一款web 版的Redis可视化工具,即可以作为单机的web 版的Redis可视化工具来使用,
也可以挂在服务器上多人管理使用的web 版的Redis可视化工具。
主要是基于SAEA.Socket通信框架中的SAEA.RedisSocket、SAEA.WebApi两个组件来实现redis通信、webserver以及仿asp.net mvc的高效风格的后端程序
web端使用的是layui+ajax
页面功能:
1、Redis Info
2、Redis Console
3、Redis Clients
4、Alter Passwords
可监视redis运行时的资源占用情况,例如
CPU,redis的使用内存,redis的网络情况,reids的cmd执行状态
redis服务被监控到的前提是设置服务密码。
windows本地启动redis服务
.\redis-server.exe --requirepass “your password"
虚拟机中docker的redis服务,此时虚拟机防火墙必须打开相对应的映射端口,以下命令使用的是6379
docker run -d --name myredis -p 6379:6379 --privileged=true redis redis-server --requirepass "your password"
提供正确的IP地址,redis服务的端口与密码即可。
三、注意事项
1、管理员账号与密码:admin 51aspx 。
2、ctrl+F5运行即可。
下载记录(Only Recent 100)
| 用户名 | 推荐指数 | 下载时间 | 
|---|
 
             
                 
                                     
                                             
                                         
        























 
                                 
                                


